Netcraze RMM
Система удаленного мониторинга и управления (RMM) Netcraze (https://rmm.netcraze.ru/) — это облачный сервис удаленного мониторинга и управления распределенными сетями, разработанный для малого и среднего бизнеса, чтобы помочь поддерживать критически важные объекты и инфраструктуру в режиме 24/7.
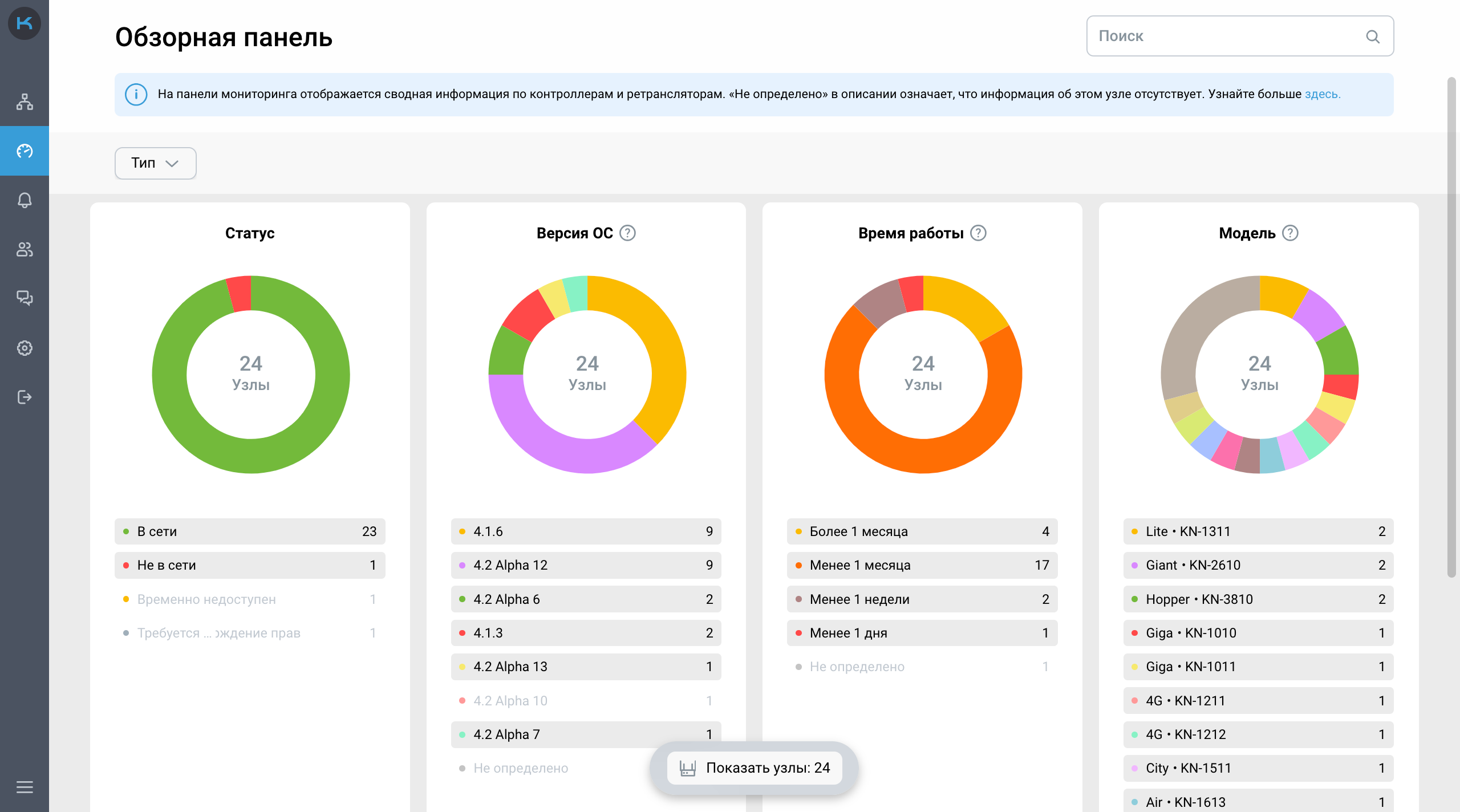
Сервис позволяет централизованно отслеживать состояние всех узлов в любое время из любой точки мира. Доступ к сервису Netcraze осуществляется через веб-браузер, что обеспечивает кроссплатформенную работу с любого типа устройства и операционной системы.
Важно
Сервис Netcraze RMM разработан для устройств Netcraze и Keenetic с ОС версии 3.7.5 или выше (все модели с индексом KN-XXXX, выпускаемые с 2018 года).
Netcraze RMM предлагает функции, которые позволят вам быстрее, удобнее и эффективнее управлять объектами:
Добавляйте контроллеры удаленно по сервисному коду
Получайте бесшовный доступ к веб-интерфейсу каждого узла
Оставайтесь в курсе событий и получайте своевременные уведомления о критических событиях на объекте с помощью Telegram-уведомлений в режиме реального времени
Создавайте команды и настраивайте доступ для каждого участника для совместного управления объектами
Просматривайте подробную и актуальную информацию о каждом объекте, узле и клиентском устройстве, при этом не требуется публичный IP-адрес или дополнительная настройка брандмауэра
Обновляйте и перезагружайте несколько устройств одновременно или пакетно с помощью групповых операций
Отслеживайте ключевые события, происходящие с объектами, и действия вашей команды с помощью журнала событий
Найдите все контролируемые объекты, узлы и клиентские устройства с помощью функции глобального поиска
Персонализируйте интерфейс Netcraze RMM, выбрав светлую или темную тему
Используйте единую учетную запись Netcraze Account доступа к сайту Центра Поддержки, облачному сервису Netcraze RMM и Мобильному Приложению Netcraze.

Примечание
Netcraze RMM находится в стадии активной разработки, и у нас есть большие планы по его развитию. Мы ценим обратную связь от пользователей с нашими инженерами технической поддержки или непосредственно с разработчиками, чтобы мы могли быстро находить ошибки и исправлять их как можно скорее.
На Форуме нашего сообщества есть специальный раздел, где вы можете оставить свои вопросы, отзывы, первые впечатления о нашем продукте, а также обсудить планы развития или предложить новые функции.